Scalable Infrastructure
Infrastructure Without Blind Spots
A resilient backbone for distributed financial systems, delivering secure, scalable processing and consistent execution across networks.
Key Capabilities
Visibility
Execution Visibility
Real-time tracing provides insight into cross-chain processing, enabling teams to monitor system behaviour, diagnose failures and maintain audit readiness across distributed environments.
Cross-chain execution timelines
Error stack traces
Immutable audit logs
Performance
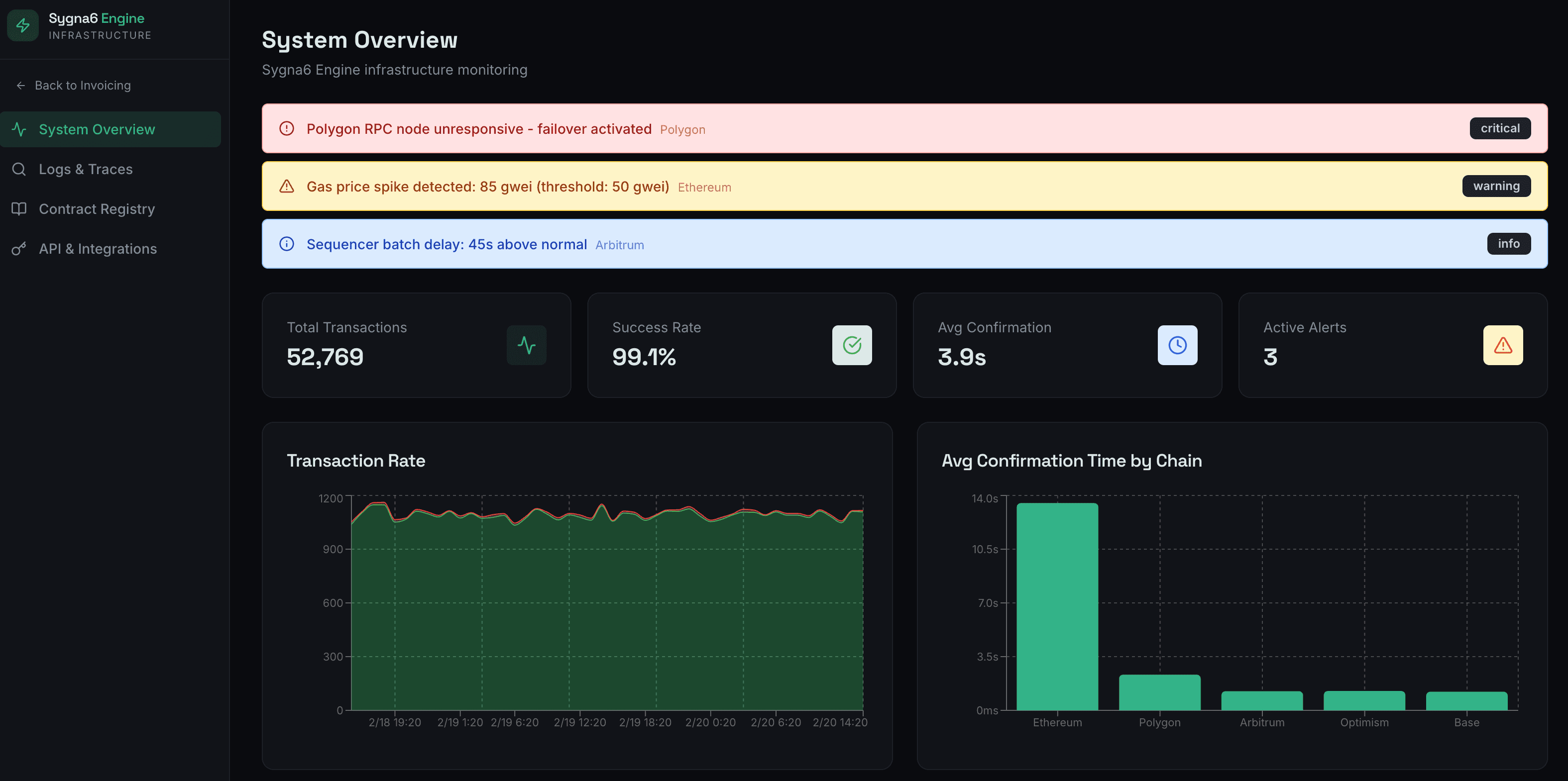
System Performance Monitoring
A consolidated system view surfaces operational health across distributed environments, supporting informed decision-making at scale.
Success and failure rates
Average confirmation times
Pending execution queues
Time-series metrics
Network-level heatmaps
Real-time alerts
Registry
Contract Registry Management
A controlled registry maintains visibility over deployed contracts and execution permissions across networks.
Contract address and chain
ABI reference
Execution permissions
Invocation history
Error history
Framework
Secure Integration Framework
Enterprise systems connect through controlled interfaces that define authentication, enforce access boundaries and maintain governed interaction across distributed environments.
API key management
OAuth and mTLS authentication
Rate limiting and request governance
Webhook configuration
For who?
Designed for Infrastructure Teams
As blockchain networks scale, maintaining consistent visibility and control across distributed systems becomes increasingly complex. Sygna6 provides a structured backbone for teams ready to replace fragmented coordination with reliable, observable execution.
Monitor cross-chain activity from a single operational view
Maintain consistent execution across distributed networks
Identify performance bottlenecks before they impact production
Connect enterprise systems to blockchain networks with governed access
Sygna6 Technologies
Operate Your Infrastructure with Sharp Precision
See how our infrastructure provides the structural foundation required to operate distributed blockchain networks with controlled execution and system-wide visibility.
Frequently asked questions
How does the platform handle cross-chain execution?
What visibility does it provide?
How are API connections managed?
Does it support multiple environments?
Is contract interaction tracked?





